Desenvolvimento de Software para ISPs
Não dependa apenas de soluções genéricas de mercado. Desenvolvemos ecossistemas fechados de ferramentas focadas na realidade do provedor: gestão de DNS, Autenticação de Rede e VPN. 100% de governança nas suas mãos.
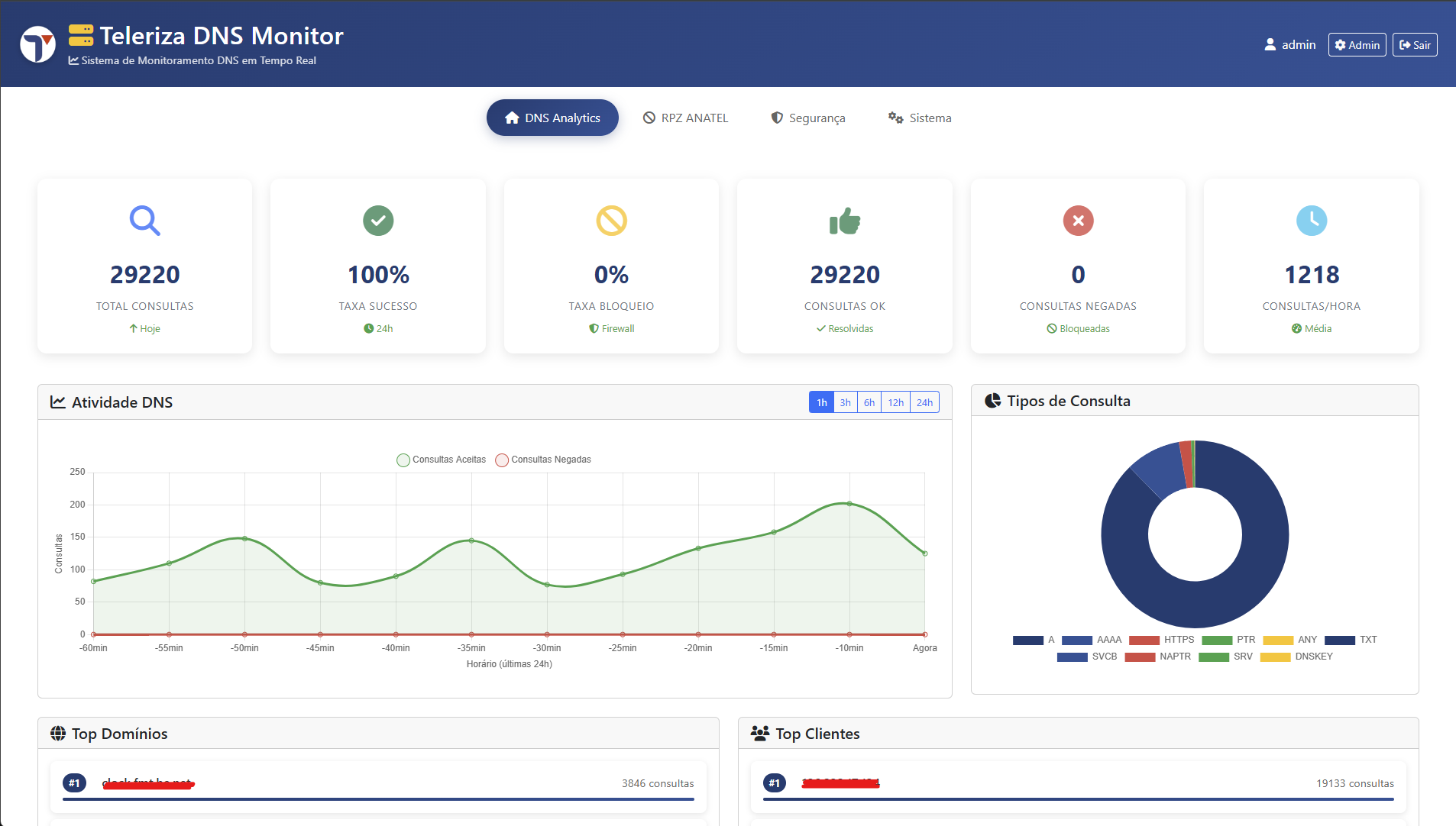
Teleriza DNS Monitor (Bind9)
Um servidor DNS Recursivo turbinado. Além de exibir painéis detalhados de performance em tempo real com as requisições atendidas, ele traz segurança inteligente embutida.






Servidor TACACS+ Automação
Uma interface gráfica moderna por cima de um robusto servidor TACACS+. Criado para simplificar a autorização e as auditorias dos dispositivos de toda a sua infraestrutura.






Teleriza OpenVPN Server
Adeus protocolos Inseguros e Incompatíveis (L2TP/PPTP). Entre na era do OpenVPN moderno, administrando canais criptografados de forma simples para seus colaboradores e clientes B2B.






Precisa de uma ferramenta que não existe no mercado?
A Teleriza desenvolve o software sob medida para integrar seus sistemas e automatizar tarefas manuais do seu ISP.
Conversar com os Devs